精品软件与实用教程
红米AX6000 解锁SSH 安装 ShellClash 解锁步骤AX6000、AX9000通用
红米AX6000 安装 ShellClash 红米 AX6000 路由器,红米ax6000配置 方面被大家诟病最多就是没有 2.5G 网口,全都是千兆网口。红米 AX6000 搭载的是 MTK 2021 年发布的mt7986a,四核 ARM A53 的架构,主频更是高达 2.0GHz,制程也是极为先进的 12nm,另外还有 512M 内存和 128M 闪存。下面就把这台红米 AX6000 解锁 SSH 安装 ShellClash 看看性能到底有多强。
红米ax6000官网 :Redmi路由器AX6000
红米AX6000 准备工作
- 一台红米 AX6000 ( 产品型号 RB06)
- 一台电脑(Mac Win Linux 均可)
- 下载安装 Termius (任意 ssh 工具都行,termius 简单适合新手)
- 下载 红米AX6000固件 1.2.8 版本
红米AX6000 解锁 SSH
红米AX6000 升级到指定版本固件

在小米路由器后台,将 红米AX6000固件 手动升级到 1.2.8 版本
获取路由器 stock

登陆小米路由器后台后,浏览器地址栏 stok= 后面的一段内容即是(选中部分),准备好备用。
开启调试模式
打开浏览器,复制下面的内容到地址栏,并替换 {STOK}
http://192.168.31.1/cgi-bin/luci/;stok={token}/api/misystem/set_sys_time?timezone=%20%27%20%3B%20zz%3D%24%28dd%20if%3D%2Fdev%2Fzero%20bs%3D1%20count%3D2%202%3E%2Fdev%2Fnull%29%20%3B%20printf%20%27%A5%5A%25c%25c%27%20%24zz%20%24zz%20%7C%20mtd%20write%20-%20crash%20%3B%20
我的替换后如上。将替换好的值复制到浏览器请求,如果显示 {"code":0} 如上返回内容则表示成功。
通过浏览器请求重启
同样打开浏览器,复制下面的内容到地址栏,并替换 {STOK}
http://192.168.31.1/cgi-bin/luci/;stok={token}/api/misystem/set_sys_time?timezone=%20%27%20%3b%20reboot%20%3b%20

通过浏览器执行完这一步路由器会重启,等待重启完成。
设置 Bdata 永久开启 telnet
重启完成后打开路由器后台(注意:路由器重启你需要重新登陆获取下新的 stok ),然后同样打开浏览器,复制下面的内容到地址栏,并替换 {STOK} 。
http://192.168.31.1/cgi-bin/luci/;stok={token}/api/misystem/set_sys_time?timezone=%20%27%20%3B%20bdata%20set%20telnet_en%3D1%20%3B%20bdata%20set%20ssh_en%3D1%20%3B%20bdata%20set%20uart_en%3D1%20%3B%20bdata%20commit%20%3B%20
然后再次执行第 4 小步的「通过浏览器请求重启」,等待重启完成。
telnet 连接开启 ssh
打开 Termius,可以选择不登录 Continue Without Account。

点击 New Host 添加

Address 填写:192.168.31.1
SSH:取消勾选
Telnet:勾选
然后点击向右的箭头,最后选择 Hosts 里的「192.168.31.1」开始 telnet 连接。(不用输入用户和密码)

永久开启并固化 ssh
echo -e 'admin\nadmin' | passwd root nvram set ssh_en=1 nvram set telnet_en=1 nvram set uart_en=1 nvram set boot_wait=on nvram commit sed -i 's/channel=.*/channel="debug"/g' /etc/init.d/dropbear /etc/init.d/dropbear restart mkdir /data/auto_ssh cd /data/auto_ssh curl -O https://fastly.jsdelivr.net/gh/lemoeo/AX6S@main/auto_ssh.sh chmod +x auto_ssh.sh uci set firewall.auto_ssh=include uci set firewall.auto_ssh.type='script' uci set firewall.auto_ssh.path='/data/auto_ssh/auto_ssh.sh' uci set firewall.auto_ssh.enabled='1' uci commit firewall uci set system.@system[0].timezone='CST-8' uci set system.@system[0].webtimezone='CST-8' uci set system.@system[0].timezoneindex='2.84' uci commit mtd erase crash reboot
复制上面的命令到 termius 终端里执行,这会设置 ssh 密码为 admin、并永久开启 SSH、并从开发模式修改回正常的模式,并重启。重启完成后就能连上 ssh 了。
尝试 ssh 连接路由器

选择 Hosts-点击 New Host 添加:
Address 填写:192.168.31.1
SSH 的用户名里填写:root
Password 是:admin
点击右上角箭头,再点击 Hosts 里的 192.168.31.1 就应该能连接上 SSH 了。(注意选择 ssh 不是 telnet)


选择 ADD AND CONTINUE,就会进入 ssh 连接。
安装 ShellClash
在 SSH 里复制此命令开始安装 ShellClash
export url='https://raw.fastgit.org/juewuy/ShellClash/master' && sh -c "$(curl -kfsSl $url/install.sh)" && source /etc/profile &> /dev/null
选择 1 正式版,然后选择 1 确认安装。
配置 Clash
输入 Clash 回车进行配置
- 选择 1 主机或旁路由
- 选择 1 不代理 UDP
- 选 1 安装 Dashboard 面板
- 选择 3 YACD 面板,或者选择你熟悉的都可以。

- 选择 1 的路径
- 1 开始导入
- 1 在线生成
- 粘贴你的订阅链接,关于clash订阅可以参考:使用Clash订阅

- 1 开始生成配置文件
- 1 立即启动 Clash 服务
- 选择 4 允许开机启动
- 最后选择 0 退出脚本即可

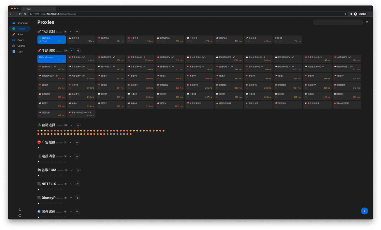
现在应该就能正常使用了,在浏览器里打开 http://192.168.31.1:9999/ui,就能访问控制后台。
测速性能

跑满 1000M 宽带 CPU 占用不到 50%!并且发热真的很低。
重置、升级、刷机后如何恢复 SSH
无论你是升级了系统、还是恢复了出厂、还是刷了别的版本的系统或 openwrt 再刷回来,telnet 其实都是打开的,因为写在了 bdata 分区。不过 telnet 密码会恢复成默认的,我们需要通过路由器后台右下角的 SN 号来计算。这里有两个网站直接在线计算:
- Oxygen7
- Miwifidev
telnet 连上以后,执行:
sed -i 's/channel=.*/channel="debug"/g' /etc/init.d/dropbear /etc/init.d/dropbear restart
之后就开启了ssh,ssh默认密码就是上面计算出来的一样。













刷固件后发现5G网搜索不到了,有什么解决方案吗
用小米路由器修复软件刷回1.0.6然后通过手机米家管理路由器升级路由器固件就好了。